adQuadrant

Overview

1. Monitor how your performance is pacing throughout the day.

2. Make intraday decisions to adjust budgets and maximize performance.

3. Review trends from previous date ranges to plan around the highest ROI times of day.

4. Drill down by ad platform, campaign, and ads to unlock key growth drivers.

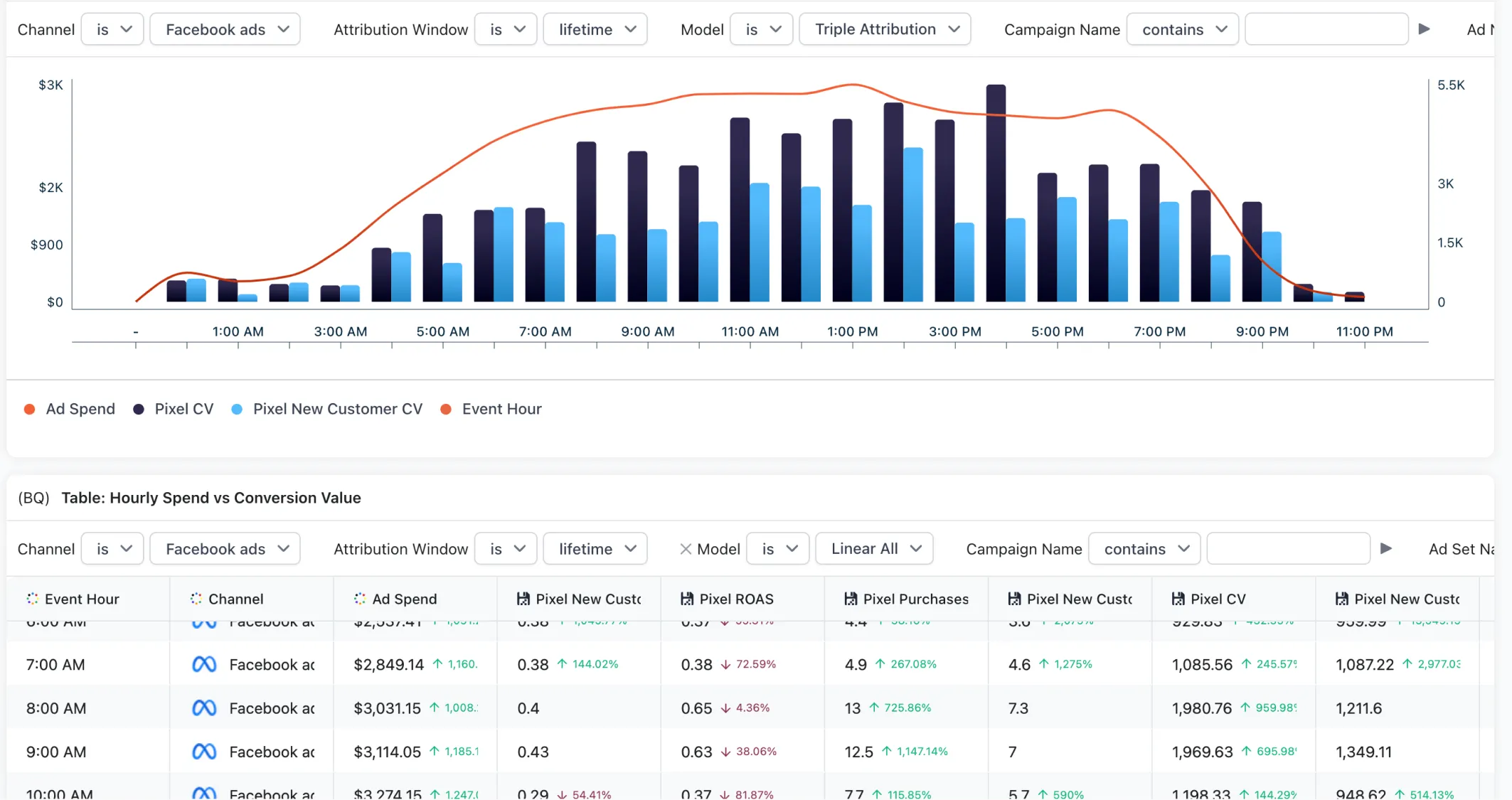
The hourly performance dashboard is your go to dashboard for daily decision making. Learn how performance is progressing during the day and help make informed scale decisions. Set it to the current day, or look at a range for hourly trends for a specific time period to help inform strategies moving forward.

Available in:
Data Sources:
Socials:

Core Uses

1. Monitor how your performance is pacing throughout the day.

2. Make intraday decisions to adjust budgets and maximize performance.

3. Review trends from previous date ranges to plan around the highest ROI times of day.

4. Drill down by ad platform, campaign, and ads to unlock key growth drivers.

Key Metrics

1. New vs Returning: Customers, Orders, Visitors, and Conversion Rate

2. Hourly Breakdowns: Spend, Revenue, ROAS, CPA, and more.

3. Drill down by ad platform, campaign, and ads to unlock key growth drivers.