Web Analysis | Funnel Analytics

Overview

1. Identify drop-off points and optimize the conversion path.
2. Understand customer behavior with first-party data for targeted marketing.
3. Measure the effectiveness of marketing efforts with precise attribution.

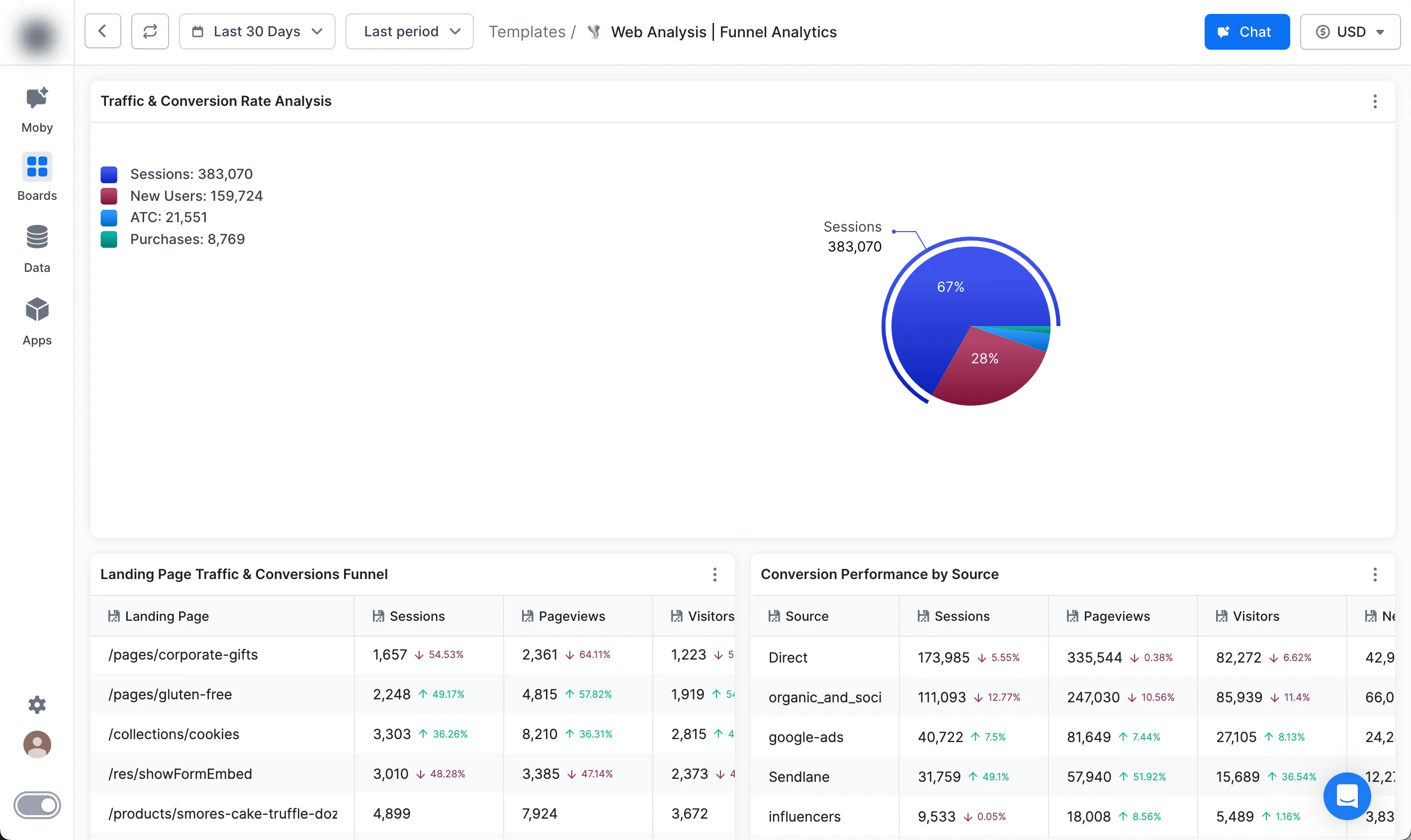
This Board is your go-to for dissecting and understanding the intricacies of your ecommerce website funnel. The Funnel Analytic's Board leverages first-party data and Triple Whale's unique attribution model to provide a clear view of your customer journey, from initial visit to conversion.

Data Sources:
Categories:
Socials:

Core Uses

1. Identify drop-off points and optimize the conversion path.
2. Understand customer behavior with first-party data for targeted marketing.
3. Measure the effectiveness of marketing efforts with precise attribution.

Key Metrics

• Landing Page, Device, and Source Funnel Analysis.
• Sessions: Total number of sessions to your site.
• New Visitor Percent: Know what % of your visitors are on your site for the first time.
• Conversion Rate: Percentage of visitors who make a purchase.
• Conversion Value: The total value of your conversions.